
Der Brauprozess
Wir brauen nach dem deutschen Reinheitsgebot,
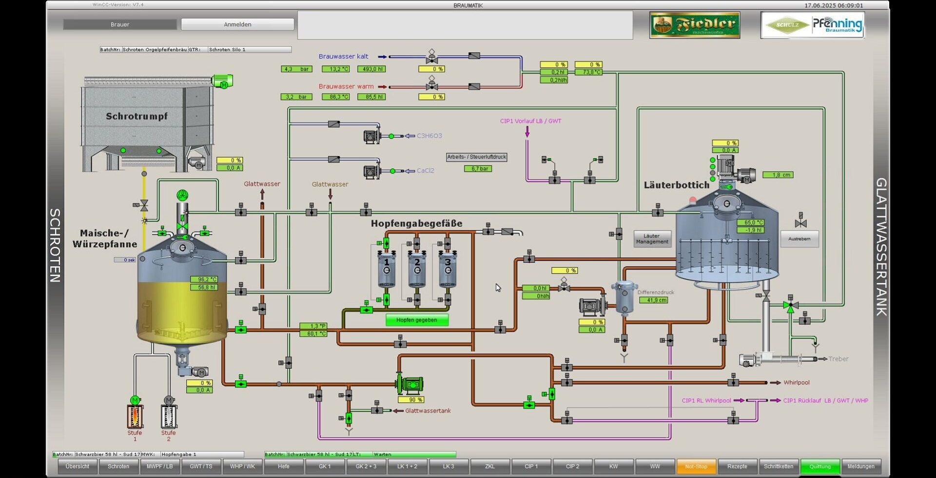
das besagt, dass nur Wasser, Malz und Hopfen zum Bierbrauen verwendet werden darf. Unser Braumalz wird aus sächsischer Braugerste hergestellt. Das weiche Wasser aus eigenem Brunnen eignet sich hervorragend zum Brauen. Der Aromahopfen (Hallertauer Perle, Hallertauer Akoya, Hallertauer Tradition und Spalter Select) sowie der Bitterhopfen (Hallertauer Magnum) stammen aus der Hallertau. Das geschrotene Malz wird mit dem Wasser vermischt. Der Brauer sagt dazu, er maischt ein. Die Maische wird stufenweise auf 78°C erhitzt, wobei aus der gelösten Stärke ein Malzzucker entsteht. Für diesen Vorgang zeichnen sich Enzyme (z.B. alpha-Amylase) verantwortlich, wobei die Temperaturen genau eingehalten werden müssen.
Im Läuterbottich werden die unlösbaren Bestandteile wie die Spelze des Korns von den löslichen Bestandteilen getrennt. Es entstehen Würze und Treber. Diese Treber dienen, da sie sehr eiweißreich sind, als Viehfutter (Milchkuh). Die Würze wird anschließend gekocht und der Hopfen in festgelegten Zeiten zugegeben. Nach dem Kochen wird die Würze auf 10°C abgekühlt, belüftet und Hefe zugegeben. Bei der dann entstehenden alkoholischen Gärung, die ca. 6-7 Tage dauert, wird der Zucker in Alkohol und Kohlendioxid umgewandelt. Die Hefe setzt sich danach am Boden ab (daher untergärig) und das »Jungbier« wird in die Lagertanks »geschlaucht« (d. h. gepumpt).
Hier herrschen Temperaturen um 0°C, bei den ZKL (Zylindrokonischer Lagertank) sogar -1°C, wobei das Bier je nach Sorte jetzt noch 3-6 Wochen unter CO₂-Druck reift.
Danach filtrieren wir das Bier, um es haltbar zu machen.
Die Filtrationsleistung beträgt 42 hl/h.
Wir setzen unser Bier keiner thermischen Belastung (d.h. Pasteurisation oder Kurzzeiterhitzung) aus. Das fertige Bier wird nun in Flaschen (0,5 l, 0,33 l) oder in Fässer (10 l, 20 l, 30 l, 50 l) abgefüllt.






































